PSA Utilization Analytics Dashboard

The PSA Utilization Analytics dashboard enables you to compare the scheduled or actual hours logged with the calendar hours. By default, it displays data for all time periods.

To configure the dashboard, see Setting up the PSA Utilization Analytics Dashboard.

We recommend you embed the dashboard in the Resource Management Workspace. For more information, see Embedding the PSA Utilization Analytics Dashboard.

Prerequisites

This dashboard only displays data for actual hours logged up to close of play of the previous week. Hours after this cutoff are categorized as scheduled hours, regardless of how frequently you run your Utilization Results calculation or PS Cloud Analytics dataflow.

For example, if you ran your Utilization Results calculation and Dataflow on a Wednesday, regardless of whether timecards had been submitted between the end of Saturday last week and today, your actual hours would be calculated on the timecards whose dates ended before last Saturday. Late timecards for business last week would be included but timecards for business conducted during the partial week would not be included.

PSA Utilization Analytics Dashboard Guide

The PSA Utilization Analytics dashboard contains the following pages, charts, tables, local filters and components:

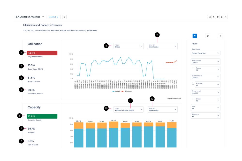
PSA Utilization Analytics dashboard schematic highlighting the key elements of the dashboard

The dashboard displays data from the Utilization Results dataset. For more details about the fields used in the dashboard calculations, see Utilization Results Dataset PS Cloud Analytics Output Fields.

Utilization Analytics (Embedded) Dashboard Elements

Element Number

Name

Description

Calculation

Referenced Calculation

1 Projected Utilization Combines actual and scheduled for the displayed date range. (Actual Utilization + Scheduled Utilization) Values of Actual and Scheduled depend on selection of either Billable/Productive/Total Productive
2 Target Comparator Variance to target for displayed date range. None None
3 Actual Utilization Calculates utilization on only actuals data for the displayed date range. Billable Hours Billable Timecard Hours / (Calendar Hours - Time Excluded Timecard Hours)
Productive Hours Credited Timecard Hours / (Calendar Hours - Time Excluded Timecard Hours)
Total productive hours (Billable Timecard Hours + Credited Timecard Hours) / (Calendar Hours - Time Excluded Timecard Hours)
4 Scheduled Utilization Calculates utilization on only scheduled data for the displayed date range. Billable Hours Billable Assignment Hours / (Calendar Hours - Time Excluded Assignment Hours)
Productive Hours Credited Assignment Hours / (Calendar Hours - Time Excluded Assignment Hours)
Total Productive Hours (Billable Assignment Hours + Credited Assignment Hours) / (Calendar Hours - Time Excluded Assignment Hours)
5 Remaining Capacity Calculates the remaining capacity percentage for the future dates of the displayed date range based on your selection of hours in element 10 (hours picker). Assigned Hours (sum(Billable Assignment Hours) + sum(Credited Assignment Hours) + sum(Non-Billable Assignment Hours) + sum(Time Excluded Assignment Hours) + sum(Utilization Excluded Assignment Hours)) / sum(Calendar Hours)
Assigned + Held Hours sum(Billable Assignment Hours) + sum(Credited Assignment Hours) + sum(Non-Billable Assignment Hours) + sum(Time Excluded Assignment Hours) + sum(Utilization Excluded Assignment Hours)+(sum(Held Resource Request Hours) + sum(Utilization Excluded Held RR Hours))/ sum(Calendar Hours)
Assigned + Held + Unheld sum(Billable Assignment Hours) + sum(Credited Assignment Hours) + sum(Non-Billable Assignment Hours) + sum(Time Excluded Assignment Hours) + sum(Utilization Excluded Assignment Hours)+(sum(Held Resource Request Hours) + sum(Utilization Excluded Held RR Hours)+(sum(Unheld Resource Request Hours) + sum(Utilization Excluded Unheld RR Hours)) / sum(Calendar Hours)
6 Assigned Calculates the capacity based on Assigned hours only. sum(Billable Assignment Hours) + sum(Credited Assignment Hours) + sum(Non-Billable Assignment Hours) + sum(Time Excluded Assignment Hours) + sum(Utilization Excluded Assignment Hours)) / sum(Calendar Hours) None
7 Held Requests Calculates the capacity based on Held hours only. (sum(Held Resource Request Hours) + sum(Utilization Excluded Held RR Hours)) / sum(Calendar Hours) None
8 Picker for Billable, Productive, and Total Productive. Changes basis of calculations in elements 1,2,3,4 and 11 and 12. See notes for elements 1,2,3,4 and 11 and 12 None
9 Picker for Week Ending, Month, Region, Practice, Group, Role, and Resource. Changes utilization visualization to be either a trend or a dimensional comparison. None None
10 Picker for Assigned, Assigned + Held, Assigned + Held + Unheld. Changes basis of calculations in elements 5,6,7,8 and 13. See notes for elements 5,6,7,8 and 13 None
11 Unheld Requests Calculates the capacity based on Unheld hours only. None None
12 Picker for Week Ending, Month, Region, Practice, Group, Role, and Resource. Changes capacity visualization to be either a trend or a dimensional. None None

Filters

The following filters are available on the PSA Utilization Analytics dashboard. For more information about the dataset fields that provide the values for some of the dashboard filters, see Utilization Results Dataset PS Cloud Analytics Output Fields.

PSA Utilization Analytics Dashboard Filters

Name

Description

Source of Filter Options

Date Range

Select a specific time period to filter by, or select "Custom" to create your own time period to filter by.

Filtered by the Time Period End Date dataset field, but the value from the Time Period Name dataset field is displayed in the picklist.
Group Select the specific groups to filter by, and apply the relevant operators to include or exclude them from the displayed data. Dataset field: Group Name
Group Level Select the specific group levels to filter by. Selections determine the options displayed in the Group filter. Dataset field: Group Level XX, where XX represents a number between 00 and 12.
Practice Select the specific groups to filter by, and apply the relevant operators to include or exclude them from the displayed data. Dataset field: Practice Name
Practice Level Select the specific practice levels to filter by. Selections determine the options displayed in the Practice filter. Dataset field: Practice Level XX, where XX represents a number between 00 and 12.
Region Select the specific groups to filter by, and apply the relevant operators to include or exclude them from the displayed data. Dataset field: Region Name
Region Level Select the specific region levels to filter by. Selections determine the options displayed in the Region filter. Dataset field: Region Level XX, where XX represents a number between 00 and 12.
Resource Select the specific resources to filter by. Dataset field: Resource Name
Role Select the specific resource roles to filter by. Dataset field: Resource Role

The dashboard is designed to be embedded in the PSA Resource Manager Workspace. For more information, see Embedding the PSA Utilization Analytics Dashboard.

This dashboard is created as part of the PS Cloud Core Analytics app.

The dashboard is available in the following apps:

  • PS Cloud Analytics: PSA Utilization Analytics dashboard
  • PSA Analytics Embedded Dashboards: Utilization Analytics (Embedded) dashboard

Comparing Utilization Details with Utilization Results

Depending on the setup of your PSA data environment and your reporting preferences, you can use either Utilization Details or Utilization Results to create the utilization data viewed in PS Cloud Analytics.

Lenses and reports created using either of these methods might display variations in data. This is due to the different configuration and calculation options available for Utilization Details and Utilization Results.

To learn how to validate the data displayed using Utilization Results against data derived from Utilization Details, see Matching Utilization Calculations.

KPIs

The following table contains details of the main utilization calculations contained in this dashboard. These calculations can be configured and renamed according to your reporting requirements. For more information see .

KPI

Description

Productive Utilization

Total utilization. This is calculated using the following formula:

(Billable Timecard Hours + Billable Assigned Hours + Credited Timecard Hours + Credited Assigned Hours) /

(Total Work Hours - Excluded Timecard Hours - Excluded Assigned Hours)

Actual Utilization

(Billable Actual Timecard Hours + Credited Actual Timecard Hours) /

(Actual Calendar Hours - Excluded Actual Timecard Hours)

Scheduled Utilization

(Scheduled Billable Hours + Scheduled Credited Hours) /

(Scheduled Calendar Hours - Scheduled Excluded Hours)

View by Week Starting

You can change the View by Week Ending selector to display data by Week Starting. To do this, perform the following steps:

  1. In the PSA Utilization Analytics dashboard, click Edit.
  2. Double-click the View by Week Ending selector and click Continue.
  3. In the New Custom Query modal, select Week Ending in the Text display column, and change the text to your preferred label, for example, Week Starting.
  4. In the Text dimension column, change TimePeriodWeekEndDate to TimePeriodWeekStartDate.
  5. Click Done.
  6. Click Preview | Save.
  7. [Optional] Enter a new name, description, or version history.
  8. [Optional] Select a new app to save your amended dashboard to.
  9. To show the amended label, choose another option from the View by selector and then reselect your amended label.